GateUser-da6418c0

vip
币龄 0.3 年
最高VIP等级 0
用户暂无简介
$CLO
🔥 达到了历史上最强的负偏差之一!
如果你想知道接下来该做什么,只需查看拒绝历史,它会显示一切!
查看原文
post-image
  • 赞赏
  • 评论
  • 转发
  • 分享
#B2
⚡️在6H周期达到历史最高极值
与此同时,5D周期显示接近零的数值,这可能会根据收盘情况决定该币的后续走势。
B2-3.8%
查看原文
post-image
post-image
  • 赞赏
  • 评论
  • 转发
  • 分享
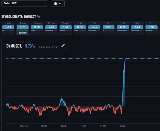
$DYM
🚨 小心 #多头,偏差是最高的之一
高级tfs不保证增长
DYM-1.42%
查看原文
post-image
post-image
  • 赞赏
  • 评论
  • 转发
  • 分享
$USELESS
🔥尽管5m TF的增长良好,但周线收盘显示出持续的下滑
USELESS0.62%
查看原文
post-image
post-image
  • 赞赏
  • 评论
  • 转发
  • 分享
$PIPPIN
⚡️达到了历史上最高的偏差水平之一!
根据周时间框架,该资产刚刚进入增长阶段
PIPPIN-4.61%
查看原文
post-image
post-image
  • 赞赏
  • 评论
  • 转发
  • 分享
⚡️ 终端速度:它已上线!
我们本可以把这个内容直接放入上一个更新帖子中,但老实说?这个内容值得自己单独被关注 🏆
👨‍💻 完整的后端重建 + 前端优化 = 终端现在加载速度快了10倍,即使在慢速设备和大量超载列表的情况下也是如此。
白桦矩阵、筛选器,以及每个标签几乎瞬间打开!
🏃‍♂️ 跳进来,亲自感受差异!
查看原文
post-image
  • 赞赏
  • 评论
  • 转发
  • 分享
🔥 Terminal刚刚降低了另一个更新!
以下是新内容:
1️⃣ 更新的定价计划
2️⃣ 完全重新设计的自定义列表创建窗口:
预构建的时间框复选框集 (1m–1w)。更快速、更轻松地构建您的列表!
3️⃣ 新的SYMBOL页面:在单一图表上比较ADP和TD,选择任意币种和时间区间
4️⃣ 筛选器 + 列表创建现在显示详细的币种信息
5️⃣ 设置中的名称现在以括号显示交易数量。不再有“我在这里进行了多少笔交易?”
6️⃣ 小而精致的设计调整:一切统一为更简洁的风格
测试仍在进行中!所有付费功能在测试结束之前保持100%免费!
跳入 ➡️
查看原文
  • 赞赏
  • 评论
  • 转发
  • 分享
📢 新更新来了!
🔥 我们对通知系统进行了重大升级。以下是新功能:
- 自定义声音:选择任何预设或完全关闭
- 新的模态窗口设计:简洁明了
- 新条件:添加了“向上交叉”、“向下交叉”和“收盘”的触发器
- 通知评论:创建时添加描述
- 通知归档:带有完整历史的新标签
👍 捕捉关键市场时刻,避免噪音和麻烦。根据您的策略进行定制,永不遗漏信号!
📈 更新已在终端上线,快来测试吧!
查看原文
post-image
  • 赞赏
  • 评论
  • 转发
  • 分享
$SNX
⚡️ 首次突破EMA25的极端正偏差水平,标志着该币种存在以来的重大时刻
SNX8.55%
查看原文
post-image
  • 赞赏
  • 评论
  • 转发
  • 分享
$TUT 持续下跌,仍然是跌幅最大的币之一。顺便说一下,第二名是$MYX
TUT-1.72%
MYX-5.96%
查看原文
post-image
post-image
  • 赞赏
  • 评论
  • 转发
  • 分享
#Port3
仍然是加密市场上下降幅度最大的资产
PORT3-5.18%
查看原文
post-image
  • 赞赏
  • 评论
  • 转发
  • 分享
$TUT
⚡️ 该币仍处于创纪录的负偏差
TUT-1.72%
查看原文
post-image
  • 赞赏
  • 评论
  • 转发
  • 分享
$HIPPO
⚡️ 克服整个行情历史上最显著的负偏差
HIPPO-7.07%
查看原文
post-image
  • 赞赏
  • 评论
  • 转发
  • 分享
$ETH
正如我们之前所说,这种币没有进一步增长的空间。关于每个单位$12,000的所有故事,作为一个相当现实的情景,结果都是虚假的。
全球加密市场崩盘也发挥了作用,下降开始时,在8分钟内$ETH 损失近10%,总计超过20%
ETH0.47%
查看原文
post-image
post-image
post-image
post-image
  • 赞赏
  • 评论
  • 转发
  • 分享
这里是一个清晰的例子,展示了通常的EMA25偏差是什么样的,以及@realDonaldTrump希望看到的效果。
#CryptoTrading #Markets #trading
查看原文
post-image
  • 赞赏
  • 评论
  • 转发
  • 分享
📢 新的Medium文章现已上线!
🔍 了解 EMAMA Terminal 的风险管理功能如何应对 13 种最常见的交易者陷阱,从逆势交易到过度交易以及无尽的均值化。
⚙️ 学习使用 ADP、TD、Birch Matrix 和监督模式等工具来强制执行纪律并保护您的存款
💡 系统性交易,像前10%的专业人士一样,避免情绪陷阱,实现稳定的利润!
👉 现在阅读:
查看原文
post-image
  • 赞赏
  • 评论
  • 转发
  • 分享
#C98
🔥 自2024年12月以来,它首次达到与25EMA的极端偏差水平
C981.61%
查看原文
post-image
  • 赞赏
  • 1
  • 转发
  • 分享
H2026vip:
我打算强制平仓。
交易,随时随地
qrCode
扫码下载 Gate App
社群列表
简体中文
  • 简体中文
  • English
  • Tiếng Việt
  • 繁體中文
  • Español
  • Русский
  • Français (Afrique)
  • Português (Portugal)
  • Bahasa Indonesia
  • 日本語
  • بالعربية
  • Українська
  • Português (Brasil)